Mô tả
Tnh năng nổi bật của U.Discover Exclusive Software
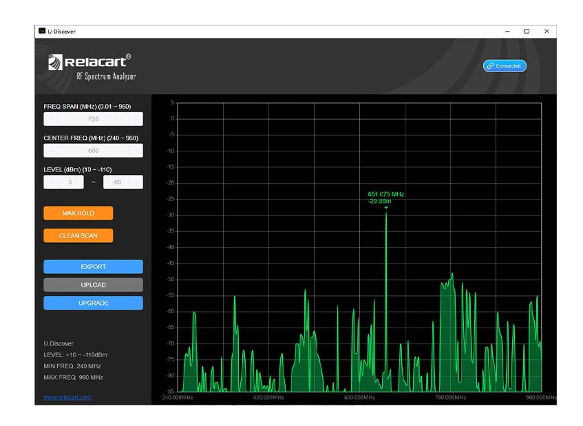
U.Discover không chỉ là phần mềm quét RF đơn thuần, mà là một công cụ phân tích và tối ưu hệ thống không dây toàn diện dành cho kỹ sư âm thanh chuyên nghiệp.
1. Spectrum Scan – Quét phổ tần chính xác
Hiển thị toàn bộ dải tần RF (240 – 960 MHz), giúp bạn nhìn rõ môi trường sóng xung quanh: đâu là nhiễu, đâu là tín hiệu usable.
2. Real-time Level Monitoring (dBm)
Theo dõi mức tín hiệu theo thời gian thực với đơn vị dBm – cực kỳ quan trọng để đánh giá độ sạch và độ mạnh của sóng RF.
3. Max Hold – Ghi nhớ đỉnh nhiễu
Tự động lưu lại mức nhiễu cao nhất trong quá trình quét → giúp bạn tránh chọn những tần số “có vẻ sạch nhưng thực ra không ổn định”.
4. Clean Scan – Tìm tần số sạch nhanh
Chỉ với một nút bấm, phần mềm sẽ đề xuất các vùng tần số tối ưu để setup micro/IEM, tiết kiệm rất nhiều thời gian setup thực tế.
5. Tuỳ chỉnh dải quét linh hoạt
- Điều chỉnh Center Frequency
- Điều chỉnh Frequency Span
→ Phù hợp cho cả scan tổng thể lẫn zoom chi tiết từng khu vực
6. Export dữ liệu
Xuất file để lưu trữ, phân tích hoặc gửi cho team kỹ thuật → cực hữu ích trong các show lớn, tour, hoặc setup cố định.
7. Kết nối thiết bị phần cứng Relacart
Phần mềm hoạt động đồng bộ với thiết bị RF hardware → đảm bảo độ chính xác cao hơn so với scan bằng receiver thông thường.
💡 Lợi ích thực tế:
- Tránh drop sóng, nhiễu chéo
- Tối ưu hệ thống wireless phức tạp (nhiều mic/IEM)
- Setup nhanh – chạy show ổn định
Link tải: Ở đây




